Airbridge Update News: Trend Report, Raw Data Export

에어브릿지 기능 업데이트 소식 전해드립니다!🎉
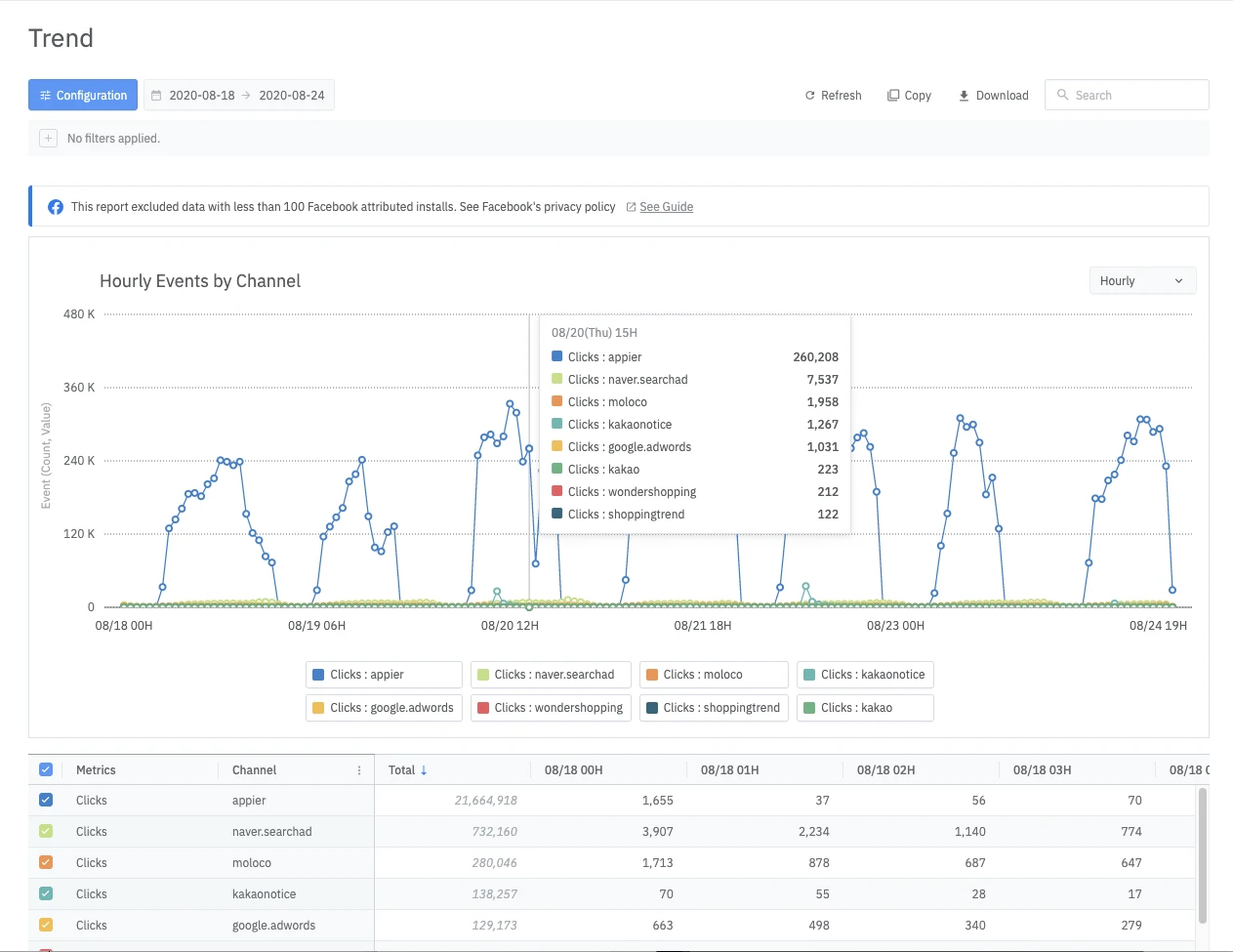
1. 'Trend' 리포트 신규 릴리즈
기존에 사용하고 계셨던 Actuals 리포트의 데이터를 시각화해 분석 가능한 Trend 리포트가 Reports 탭에 새로 추가되었습니다. 아래에서 구체적인 내용을 확인해 보세요!
이벤트(Metric)를 시간 단위로 분석 가능

- Actuals 리포트 제공 데이터의 트렌드를 차트로 시각화해 시계열 분석이 가능
- 차트 하단에서 테이블 형태로도 시간에 따른 데이터 흐름 확인 가능
- 이벤트 속성에 따라 Count 혹은 Sum 값을 제공
- 테이블 좌측 체크박스에서 차트로 분석할 데이터 선택 가능

- Legend(범례)의 각 시리즈(Series)에 마우스 커서 호버 시, 차트에서 해당 데이터만 강조하여 표시 가능

- 마우스 드래그로 영역 선택시 해당 구간을 확대해 모니터링이 가능
데이터를 쪼개어 볼 수 있는 옵션 제공
- 차트 내 우측 상단 버튼을 통해 X축 Time 설정을 시간/일/주/월 단위로 변경 가능
- Metric 최대 8개, Groupby 최대 4개까지 선택 가능
분석 가능한 데이터 볼륨 안내
- 리포트 차트 하단 테이블에서 Metric별 최대 100행까지 데이터 확인 가능
- CSV 또는 Google SpreadSheet로 다운로드시 Metric별 최대 1000행까지 데이터 확인 가능
2. Raw Data Export 기능 개선
Raw Data 탭 내 Data Export의 세부 기능이 업데이트 되었습니다. 아래에서 자세한 내용을 확인하세요!
Request Activity 탭
Export하고자 하는 Event부터 명확히 선택한 후에 데이터를 필터링하는 로직을 구축해 이전보다 직관적으로 기능을 이해하고 쉽게 사용 가능합니다.

- Request 관련 기능: New Request, Request by History
- 개선된 로직: Export Raw Data 버튼 클릭 시 나타나는 Step Drawer → Event 선택 → Property 선택 → Filter 선택 → Data Preview 확인 → Date Range 선택 → Export 요청 (*기존 로직: Property 선택 → 필터 기능을 통해 Event 필터링)
- Request History 리스트 확인 가능
Saved Template 탭
Saved Template, 즉 저장된 템플릿이 별도의 탭으로 구분되어 있으며, 이곳에서 커스텀 설정 값을 템플릿으로 저장하고 관리할 수 있습니다.

- Template 관련 기능: Create, Duplicate, Edit, Delete Template
- 커스텀 설정값을 Template으로 저장 및 관리 가능
- Saved Template을 사용해 Raw Data 요청시 Request History에 기록됨
모바일 성장을 혁신할 준비가 되셨나요?
에어브릿지가 선도 기업의 모든 터치포인트를 측정하고 최적화하는 방법을 알아보세요.

